选矿自动化解决方案
一、方案概述
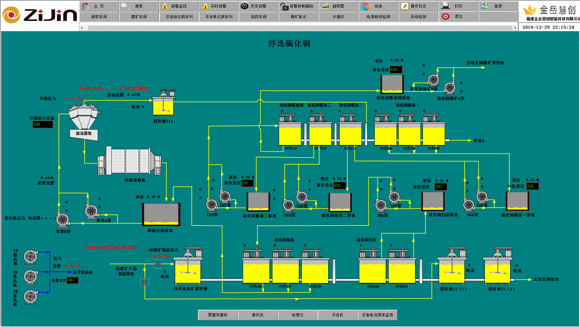
公司致力于选矿过程自动化整体解决方案,提供破碎、磨矿、选别、加药、浓缩过滤、脱水尾矿的全流程自动化控制系统的设计开发、安装调试和运行维护服务。整个工艺流程采用PLC控制系统, 仪、电、机一体化的集中化控制模式,主要生产设备采用集中控制方式。控制系统按生产管理要求规划为信息层、控制层、设备层的分布式控制网络,对成套第三方设备如球磨机控制系统、分级旋流器控制系统、浮选控制系统、浓密脱水系统等,通过通信接口与控制系统实现无缝连接。
二、技术特点
1、选矿典型设备自动化控制系统
2、项目控制系统采用集中监视、分散控制的方式。
3、实现系统的网络化、数字化和集成化

三、系统功能
- 破碎系统连锁控制
- 磨矿和精矿浓度检测
- 球磨机恒定给矿控制
- 磨矿分级浓度控制
- 球磨机自动控制
- 浮选液面自动控制系统
- 浮选药剂定量控制
- 浮选鼓风机自动控制
- 集中控制室及其供配电
- 自动控制系统集成
四、优势价值
- 实施生产过程自动控制,对生产设备和工艺过程进行在线操作监控,优化岗位设置,减轻人员劳动强度。
- 实施生产过程稳定化控制,稳定各阶段作业指标,提高生产效率和产品质量,降低物料消耗。
- 对生产设备进行远程监测,保障设备安全,提高设备运转率。
- 实现生产管理数字化,建立全厂数据库系统,实现各种生产专用报表的定制生成和业务部门之间网络发布。
COPYRIGHT©2015 WWW.KINGKOP.COM ALL RIGHTS RESERVED
微信咨询